Configuring SRT Path Redundancy
You can configure the Makito X4 encoder to use redundant transport paths to ensure that content arrives at the decoder during an event. The Makito X4 encoder supports SMPTE 2022-7 style Path Redundancy in SRT Caller and Listener modes. The same content is sent over two SRT connections and network paths. If there is a failure on one of the transport links, the switchover to the other link will be seamless with no glitch on the video output and no interruptions.
Tip
For optimal performance when sending an SRT path redundant stream, use dual NICs wherever available in your workflow. For example, when streaming from a Makito X4 Encoder to a Makito X4 Decoder, use the available dual NICs on both devices.
To configure SRT path redundancy for a stream:
Follow the steps in Configuring Secure Reliable Transport (SRT) to set up the SRT stream.
On the Stream Detail View, select the TS over SRT protocol and Caller or Listener mode.
If you selected Caller mode, as in the following example, select either Active-Active or Active-Backup for Path Redundancy and fill in the Destination Parameters for each path.
If you selected Listener mode, most of the redundancy settings will have to be configured on the caller (decoder or gateway) side. On the listener side, be sure to configure the port and optional alternate port to match the value(s) used on the caller.
See Stream Settings > "SRT Settings" for more details.
By default, the encoder will Auto-assign the Network Interface for both paths. To change default settings, you can select eth0 or eth1 from the Network Interface dropdowns in each path.
Fill out the remaining Destination parameters, SRT Settings, SRT Access Control, and Link Parameters.
Click Add Stream to start the stream connection.
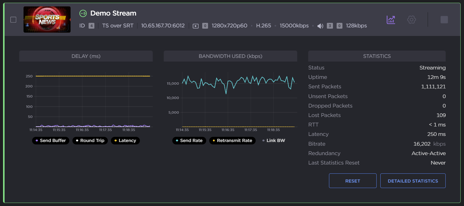
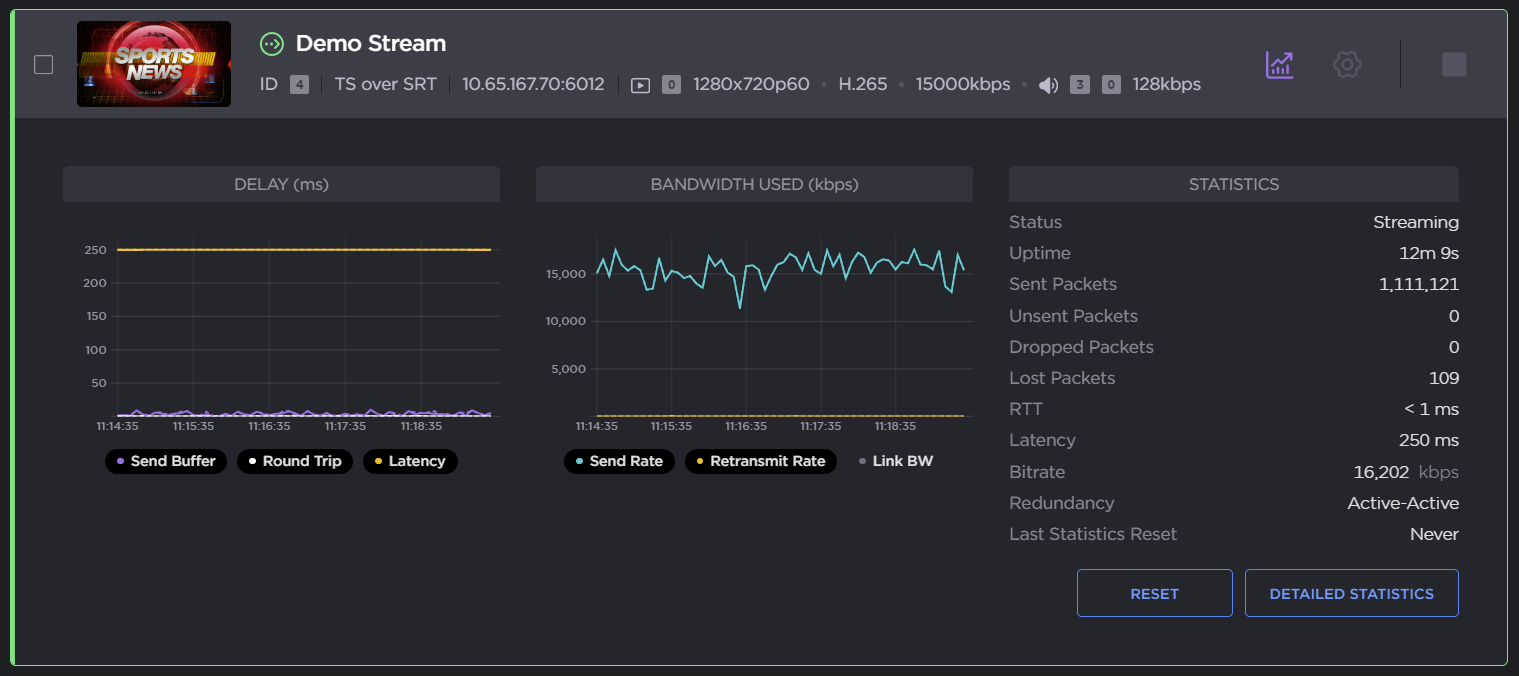
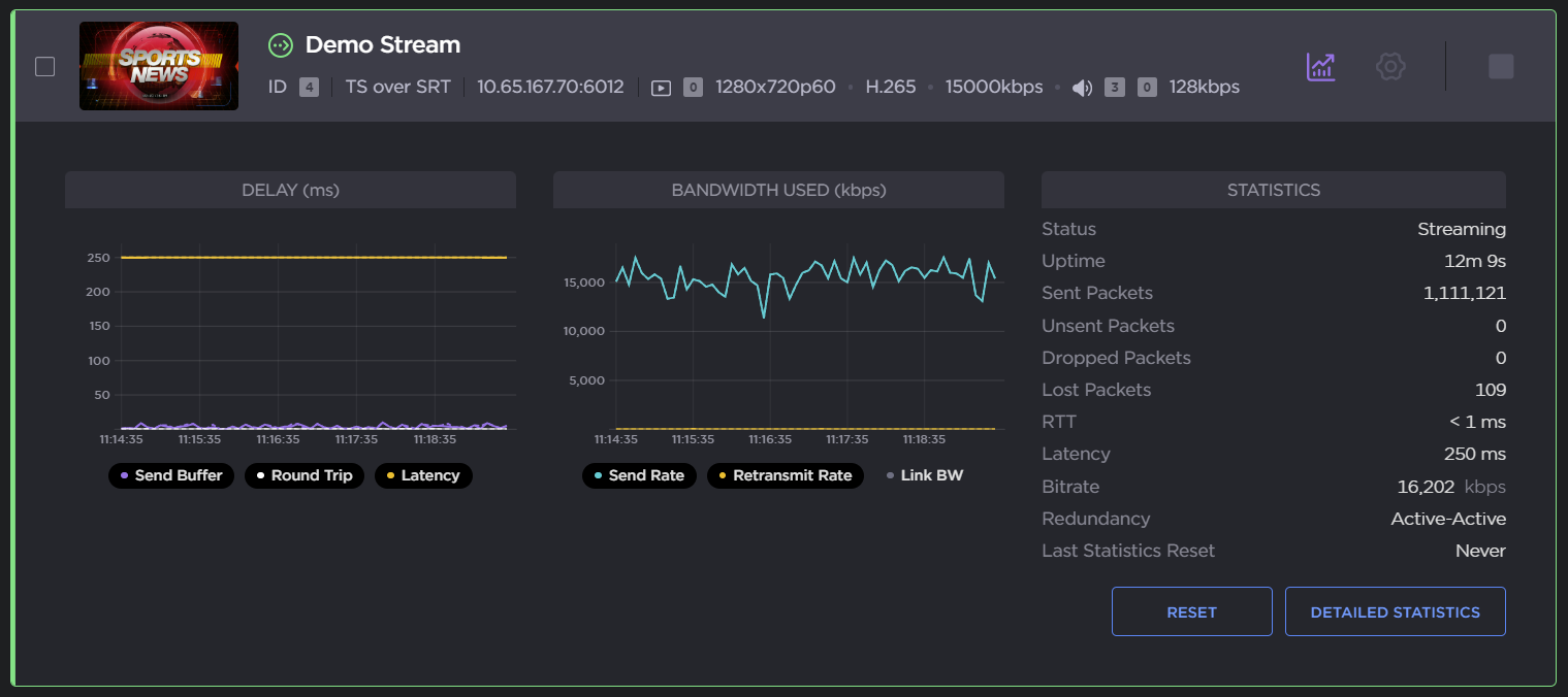
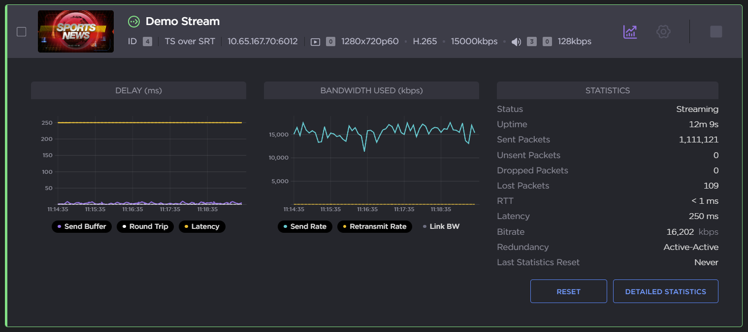
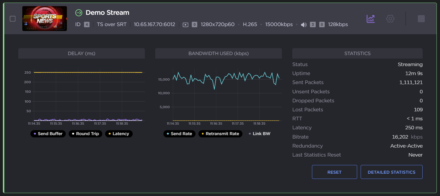
Click the Statistics icon
on the Stream panel to see how the SRT streams are performing.
The following example shows the graphical statistics display for redundant transport streams:
Click Reset to reset the stream statistics.
Click Detailed Statistics to open the detailed statistics page.

From here you can:
Select which path(s) to display by selecting or deselecting the Path 1 and/or Path 2 check boxe(s) (path redundancy must be enabled).

Adjust graphs to display the Delay and Bandwidth Used in the last: 5 minutes, 60 minutes, or 24 hours.
Click Reset to reset the stream statistics.
Click Download CSV to download the CSV file. The CSV file merges both paths.
Click Back to Streams to return to the Streams List View.
Related Topics
"Haivision Path Redundancy: Hitless Failover for Resilient Video Streaming Over Unpredictable Networks" (White paper, available on https://www.haivision.com/resources/white-paper/haivision-path-redundancy/)